Řídicí systém parního kotle tepelné elektrárny BIOENEREGO KOMPLEX, Kolín. Realizace: Elpro Kolín, SEA Kolín.
| Klient | |
|---|---|
| Publikováno | 7. října 2024 |
| Kategorie | Ostatní |
| Tagy |
- Země: Český republika, Kolín
- Název akce: Řídicí systém parního kotle tepelné elektrárny, BIOENEREGO KOMPLEX
- Rok realizace: 2013
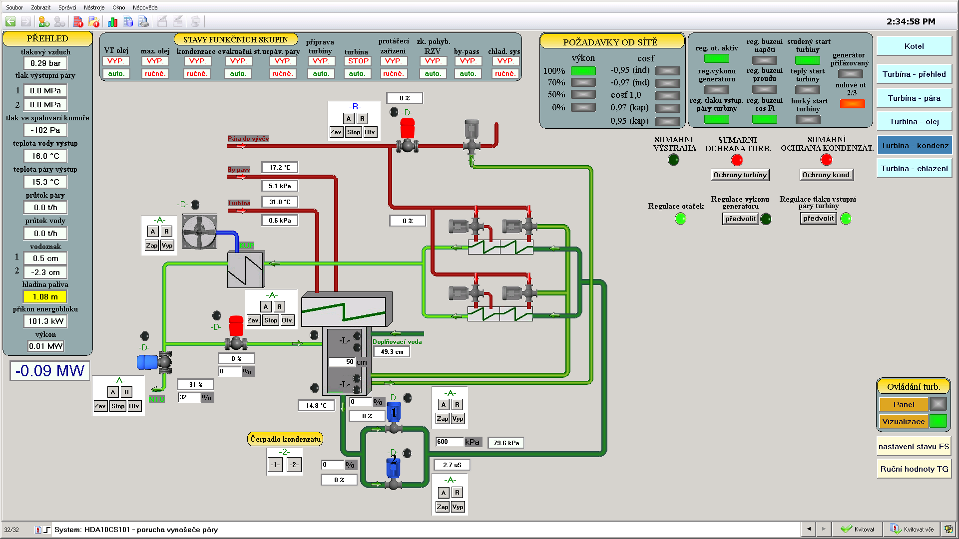
- Řídicí systém: 1x Tecomat TC700, 2x Tecomat Foxtrot CP-1003
- Programové vybavení: Mosaic, Reliance 4
- Realizace: SEA CZ a.s.. Kolín, další reference firmy SEA CZ s řídicími systémy Tecomat
- programové vybavení: Elpro Kolín s.r.o.
- Foto: Teco a.s.
Projekt lisovny olejnatých semen s navazujícím provozem tepelné elektrárny v Kolíně realizuje společnost BIOENERGO - KOMPLEX, s.r.o. ve spolupráci se společností Kolínský ISOL, s.r.o. Projekt využívá prostorů v průmyslové oblasti města Kolína, které nyní nejsou využívány (pozůstatky nevyužívaných výrob). Spojení technologií do navazujícího celku umožňuje upotřebení výlisků jako paliva v tepelné elektrárně právě tak jako krmiva.
Strategickým pojetím je projekt zaměřen na významnou oblast trvalého využití obnovitelných zdrojů energie. Řeší, respektive připravuje řešení kompletního užití rostliny k potravinářským a energetickým účelům. Projekt spadá do oblasti rozvojových programů EU i ČR, využívá ojedinělé tržní příležitosti podporované legislativou státu. (pěstování technických plodin, podpora energie vyráběné z čisté biomasy).
Zpracováno dle informace BIOENERGO KOMPLEX s.r.o.
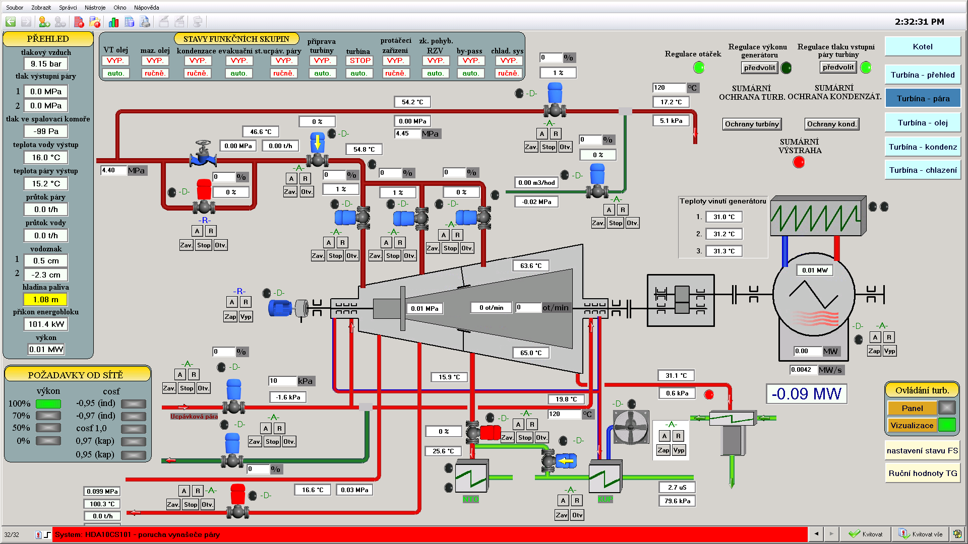
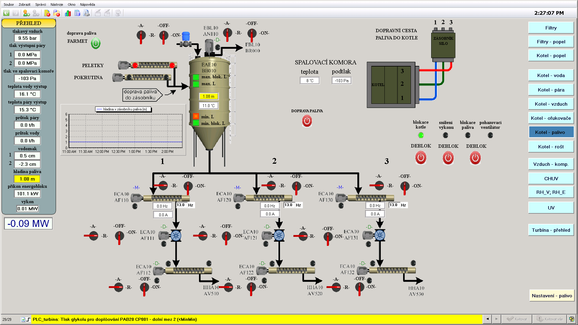
Generálním dodavatelem technologie tepelné elektrárny se stala firma SEA CZ, která pro řízení kotle tepelné elektrárny s výkonem 25t páry za hodinu použila osvědčené Tecomaty s nadřízeným systémem SCADA Reliance v4. Subdodávku řídicího systému včetně programování dodala firma Elpro Kolín s.r.o.
Čeština