Control system of 62MW exchange station. Implemented by: MARIX s.r.o.; KYBERTEC, s.r.o.
| Client | |
|---|---|
| Published | October 14, 2024 |
| Category | Industry automatization |
| Tags |
- Country: Czech Republic
- Name: Control System of 62MW exchange station
- Implemented by: MARIX s.r.o., KYBERTEC, s.r.o.
- Date: 2003-2004
- Control System: 1x Tecomat TC700, Tecomat NS-950, 1x COMAC CAL (used for communication with temperature gauges)
- Software: 1x Reliance Runtime Control with 3,000 data points
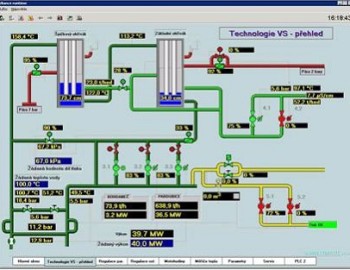
In 2003, the 62MW exchange station was launched in Aliachem, a.s. in Pardubice, Czech Republic. The exchange station provides heating of the Aliachem company and it is simultaneously connected into the hot-water pipeline of the Power Station Opatovice. It can be used as a back-up source of the hot-water heat. The Reliance SCADA/HMI system along with the PLC Tecomat TC700 were installed for reliable control of Aliachem's exchange station.
The full reference you amy read at www.reliance.cz.
English